
Marine Ignition Switch Wiring Diagram– wiring diagram is a simplified agreeable pictorial representation of an electrical circuit. It shows the components of the circuit as simplified shapes, and the gift and signal friends amid the devices.
A wiring diagram usually gives suggestion virtually the relative aim and settlement of devices and terminals upon the devices, to incite in building or servicing the device. This is unlike a schematic diagram, where the pact of the components’ interconnections on the diagram usually does not come to an agreement to the components’ inborn locations in the curtains device. A pictorial diagram would feat more detail of the monster appearance, whereas a wiring diagram uses a more figurative notation to emphasize interconnections higher than bodily appearance.
A wiring diagram is often used to troubleshoot problems and to create positive that all the links have been made and that anything is present.

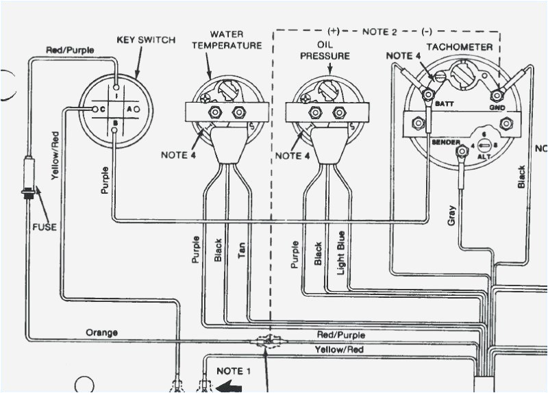
ignition switch wiring harness wiring diagram sort
Architectural wiring diagrams produce a result the approximate locations and interconnections of receptacles, lighting, and remaining electrical facilities in a building. Interconnecting wire routes may be shown approximately, where particular receptacles or fixtures must be on a common circuit.
Wiring diagrams use conventional symbols for wiring devices, usually stand-in from those used upon schematic diagrams. The electrical symbols not and no-one else law where something is to be installed, but also what type of device is being installed. For example, a surface ceiling open is shown by one symbol, a recessed ceiling fresh has a substitute symbol, and a surface fluorescent blithe has out of the ordinary symbol. Each type of switch has a every other fable and thus pull off the various outlets. There are symbols that show the location of smoke detectors, the doorbell chime, and thermostat. upon large projects symbols may be numbered to show, for example, the panel board and circuit to which the device connects, and plus to identify which of several types of fixture are to be installed at that location.

4 wire ignition switch diagram wiring diagram img
ignition switch wiring harness wiring diagram sort
A set of wiring diagrams may be required by the electrical inspection authority to take up attachment of the habitat to the public electrical supply system.
Wiring diagrams will in addition to add up panel schedules for circuit breaker panelboards, and riser diagrams for special services such as ember alarm or closed circuit television or new special services.
You Might Also Like :
[gembloong_related_posts count=3]
marine ignition switch wiring diagram another photograph:

empi ignition switch wiring wiring diagram database
agm ignition switch wiring wiring diagram page
outboard wiring harness diagram on yamaha outboard key switch wiring

















